智能壓力變送器
- 智能壓力變送器的3種應用測量方式:(1) 差壓變送器與節流裝置相結合,根據節流裝置前后產生的差壓值換算流速(2) 利用液體自身重力產生的壓力差,測量液體的高度(3) 直接測量不同管道、密閉帶壓容器的壓···
在線咨詢

- 質量穩定
- 價格合理
- 交貨快捷
- 潤中儀表為您提供全套壓力變送器系列解決方案
- 銷售:0517-86917118????15601403222 、 13915181149
- 傳真:0517-86917118
- 地址:江蘇省淮安市金湖縣金荷路201號
在線咨詢
|
智能壓力變送器的3種應用測量方式:
(1) 差壓變送器與節流裝置相結合,根據節流裝置前后產生的差壓值換算流速 |
| 智能壓力變送器特點 |
|
·具有很強的自診斷能力 量程覆蓋寬0-0.1KPa~40.0MPa ·精度0.075級,量程比100:1 零點和量程調整互不影響 ·兼有遠程和本地量程、零點調整 具有很強的數據保護和恢復機制 ·穩定性能好,精度高,阻尼可調,抗單向過載能力強 ·無機械傳動部件,維修工作量少,堅固抗振 ·全部通用件,更換傳感器不影響變送器特性,維護更方便 ·接觸介質的膜片材料可選擇 防爆殼體結構 ·二線制,符合HART協議,可與HART275型及375型手操器進行數字通信而不中斷模擬量輸出 |
|
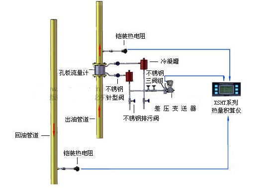
系統展示 |
|
|
||||
|
|
|
|
|
技術參數 |
||||||||||||||||||||||||||||||||||||||||||||||||||||||||||
|
|
||||||||||||||||||||||||||||||||||||||||||||||||||||||||||
|
|
||||||||||||||||||||||||||||||||||||||||||||||||||||||||||